피드로 돌아가기
Dev.toAI/ML
원문 읽기
Hallucination Detection 및 통계 기반 A/B Test 도입으로 LLM Eval 정밀도 강화
TraceMind v2 — I added hallucination detection and A/B testing to my open-source LLM eval platform
AI 요약
Context
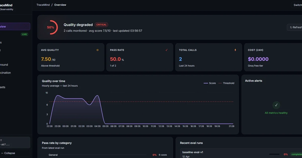
System Prompt 변경 시 Quality가 84%에서 52%로 급락했으나 이를 11일 후에나 인지한 운영 가시성 부재 상황. 단순 Score 측정만으로는 AI의 허구 정보 생성 여부를 판단하기 어려운 한계 존재.
Technical Solution
- Claim Extraction과 Verification을 분리한 2단계 LLM Call 구조 설계를 통한 판별 신뢰도 향상
- Atomic Claim 단위의 추출 후 Ground Truth 기반 개별 검증 로직을 통한 Hallucination 정밀 탐지
- 소규모 데이터셋(5-20 cases)의 노이즈 제거를 위한 Mann-Whitney U test 및 Cohen's d 통계 기법 적용
- 단순 평균값 비교를 탈피한 Confidence Score 산출 기반의 Prompt A/B Testing 체계 구축
- 11개 기능 영역을 커버하는 44개 테스트 케이스의 End-to-End Verification Suite 구축을 통한 Integration Issue 해결
- Synchronous 호출 방식의 한계 인지를 통한 Background Job 기반 비동기 처리 구조로의 확장 방향성 설정
실천 포인트
- LLM 검증 로직 설계 시 추출(Extraction)과 검증(Verification) 단계를 분리했는가? - 소량의 테스트 데이터셋 비교 시 단순 평균이 아닌 p-value 등 통계적 지표를 활용하는가? - Unit Test 외에 전체 엔드포인트를 검증하는 E2E Verification 스크립트를 보유하고 있는가? - LLM API 호출 시간이 긴 작업의 경우 Synchronous 방식이 아닌 Background Job으로 설계했는가?
태그